Engineering teams often lack direct visibility into their cloud cost footprint. FinOps is frequently centralized, and when cost-saving initiatives are launched, tracking progress becomes fragmented and manual.
The result: teams can’t see the cost impact of their work, and ownership becomes a bottleneck.
Challenges
Most engineering teams:
- Don’t know how their services or environments contribute to the bill
- Depend on the Designated FinOps to push updates and follow up
- Don’t have consistent visibility into ongoing optimization efforts
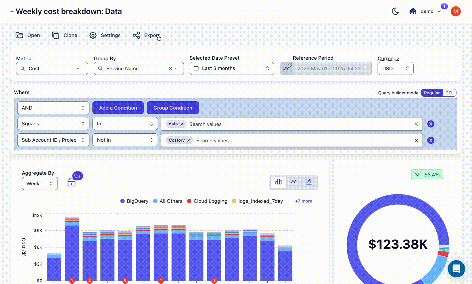
How Costory Helps
Costory enables scoped, automated reporting via Slack and email.

Create a scheduled report from any view in the Costory Explorer in just a few clicks

Reports can be based on:
- CSP metadata (e.g. service name, region)
- Native labels
- Virtual dimensions (rule-based mappings to teams, environments, features)
Once defined, reports will be scheduled to run on a weekly or monthly basis, giving teams a continuous feedback loop without needing access to the billing console.
Each squad sees only the data relevant to them — no noise, no manual digging.
Benefits
- Scales FinOps visibility without adding new tools
- Gives engineers scoped access to cost metrics they can act on
- Reinforces accountability and ownership at the team level
- Turns reporting into a lightweight, repeatable workflow
